
안녕하세요! 요즘 AI 기술 발전 속도가 정말 무섭게 빠르죠? 특히 NVIDIA Blackwell 플랫폼이나 NIM(NVIDIA Inference Microservices) 같은 기술들이 등장하면서 기업들이 AI를 도입하고 활용하는 방식도 확 바뀌고 있는 것 같아요. 그런데 이렇게 멋진 AI 시스템을 구축하는 것만큼 중요한 게 뭘까요? 저는 바로 '옵저버빌리티(Observability)'라고 생각해요. 😊 시스템이 제대로 작동하는지, 어디서 문제가 발생하는지 실시간으로 파악하는 게 정말 중요하거든요. 오늘은 다이나트레이스(Dynatrace)가 어떻게 NVIDIA의 최신 AI 인프라를 위한 풀스택 옵저버빌리티를 제공하는지 자세히 알아볼게요!
왜 AI 인프라에 풀스택 옵저버빌리티가 필요할까요? 🤔
솔직히 AI 시스템은 기존 IT 시스템보다 훨씬 복잡한 경우가 많아요. 수많은 GPU가 고속 네트워크로 연결되어 있고, 예측 불가능한 리소스 스파이크가 발생하기도 하죠. 일반적인 모니터링 툴로는 이런 복잡성을 제대로 파악하기가 어려워요. 특히 LLM(거대 언어 모델) 같은 생성형 AI 애플리케이션은 동일한 입력에도 확률적으로 다른 결과를 내놓을 수 있어서, 문제 발생 시 원인을 파악하는 게 정말 까다롭답니다.
기존 옵저버빌리티 도구는 AI 모델의 비결정적 특성, 데이터 드리프트, 그리고 방대한 GPU 자원 활용에 대한 심층적인 가시성을 제공하지 못해 AI 시스템의 안정적인 운영을 어렵게 만들 수 있어요.
그래서 AI 인프라에는 데이터 품질, 모델 성능 추적, 시스템 리소스 활용, 그리고 설명 가능성(Explainability)까지 아우르는 포괄적인 옵저버빌리티가 필수적이에요. 단순히 서버가 다운됐는지 보는 것을 넘어, 모델이 왜 특정 결정을 내렸는지, 데이터에 이상은 없는지까지 파악해야 하죠.

NVIDIA Blackwell과 NIM: 차세대 AI 인프라의 핵심 🚀
이번 컴퓨텍스 2025에서 공개된 NVIDIA Blackwell 플랫폼은 정말 혁신적이에요. 무려 2080억 개의 트랜지스터를 탑재하고 단일 칩에서 20페타플롭스(PFLOPS)의 컴퓨팅 성능을 제공하는 AI 슈퍼칩이랍니다. 특히 LLM과 MoE(Mixture-of-Experts) 모델을 위한 2세대 트랜스포머 엔진과 민감한 데이터 보호를 위한 기밀 컴퓨팅(Confidential Computing) 기능까지 갖춰져 있어요.
그리고 NVIDIA NIM은 기업이 AI 모델을 쉽게 배포하고 확장할 수 있도록 돕는 클라우드 네이티브 마이크로서비스 세트예요. 최적화된 추론 성능, 뛰어난 이식성 및 확장성, 그리고 산업 표준 API를 제공해서 개발자들이 AI 애플리케이션을 더 빠르게 만들고 운영할 수 있게 해주죠. 한마디로, NVIDIA Blackwell은 강력한 하드웨어 기반을, NIM은 AI 모델 배포의 편의성을 제공하는 거예요.

Dynatrace, NVIDIA AI Factory를 완벽하게 관측하다! 📈
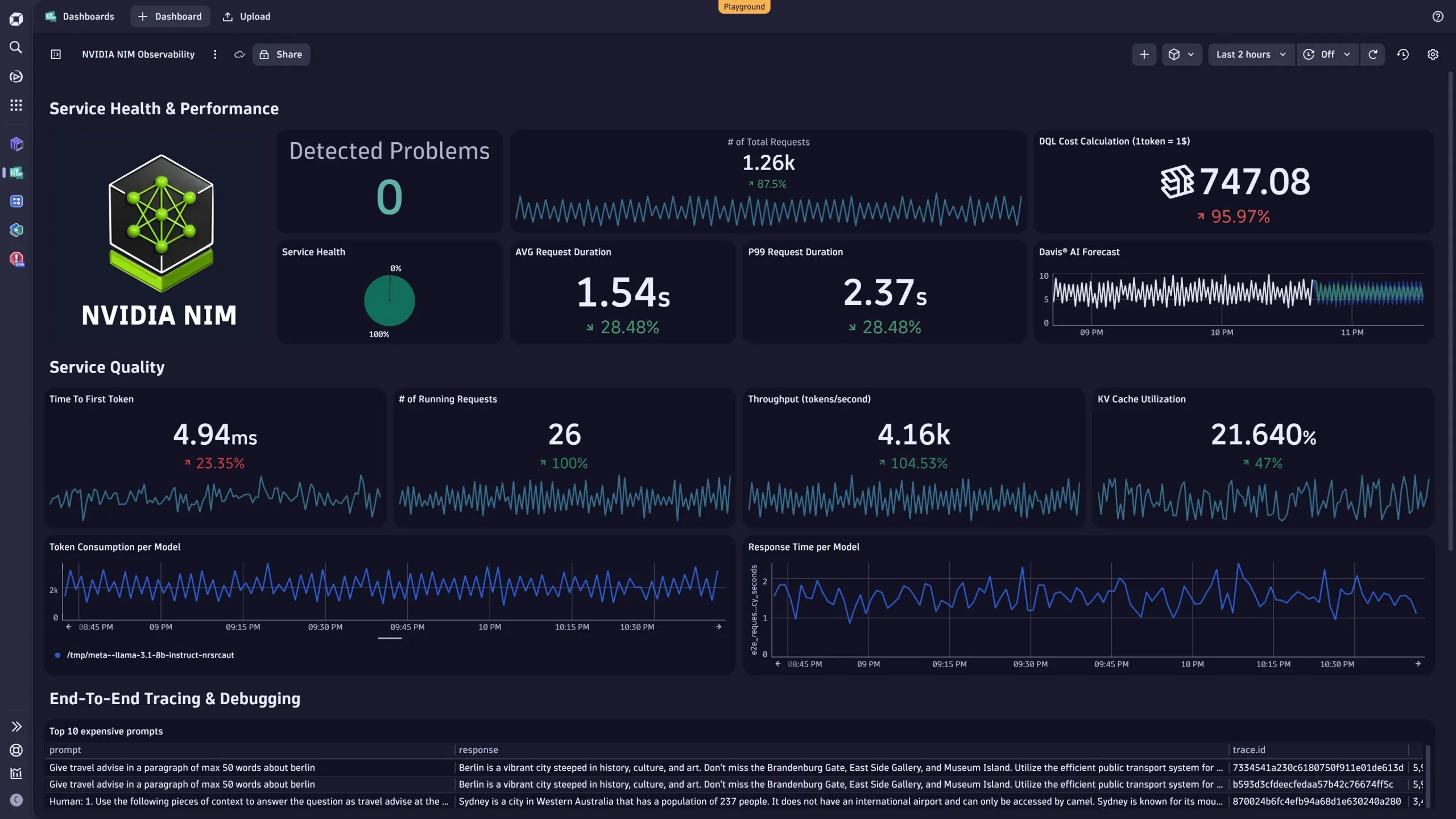
다이나트레이스(Dynatrace)는 NVIDIA의 엔터프라이즈 AI 팩토리 레퍼런스 디자인과 통합되어 Blackwell 인프라를 위한 풀스택 AI 옵저버빌리티를 제공해요. 이게 무슨 의미냐고요? 쉽게 말해, AI 워크로드가 돌아가는 모든 계층을 꼼꼼하게 들여다볼 수 있다는 거예요.
다이나트레이스 옵저버빌리티의 특징 📝
- 통합된 데이터 모델 및 AI 엔진 (Davis® AI): GPU 메트릭, 컨테이너화된 워크로드, 분산 애플리케이션, 사용자 경험까지 전체 스택에 대한 심층적인 가시성을 제공해요. 다이나트레이스의 AI 엔진인 Davis®가 문제의 근본 원인을 자동으로 분석해주죠.
- 자동화된 서비스 검색 및 계측: NVIDIA Blackwell 기반 시스템에서 실행되는 서비스를 자동으로 검색하고 계측해서 수동 설정에 드는 노력을 최소화해요.
- 실시간 AI 기반 인사이트: 실시간 성능 모니터링은 물론, 프롬프트부터 응답까지 AI 워크플로우를 엔드-투-엔드(end-to-end)로 추적하여 비용 및 처리량을 최적화할 수 있도록 돕는답니다.
- 보안 및 규정 준수: PII(개인 식별 정보) 유출 방지, 유해 언어 감지, 악의적인 프롬프트 주입 공격 식별 등 AI 시스템의 보안과 규정 준수를 강화하는 데 기여해요.
- 모델 드리프트 및 성능 이상 감지: AI 모델의 이상 행동이나 성능 저하를 조기에 감지하여 서비스 품질을 유지할 수 있어요.
정말 놀랍지 않나요? 다이나트레이스 덕분에 기업들은 Blackwell의 강력한 성능을 최대한 활용하면서도 운영 효율성과 시스템 신뢰성을 유지할 수 있게 된 거죠. 복잡한 AI 환경에서 문제를 빠르게 찾아내고 해결할 수 있게 되니, AI 프로젝트 성공에 정말 큰 도움이 될 것 같아요.
다이나트레이스는 단순한 모니터링을 넘어 '예측적 인과 관계 분석'과 '자동화된 근본 원인 식별'을 통해 옵저버빌리티를 '사전 예방적'이고 '예측적'인 영역으로 발전시켰어요.
기업 AI 도입의 성공을 위한 필수 요소 🏆
기업이 AI를 성공적으로 도입하고 운영하기 위해서는 기술적인 부분뿐만 아니라, 시스템을 안정적으로 관리하고 최적화하는 역량이 정말 중요해요. 다이나트레이스와 NVIDIA의 협력은 바로 이러한 부분을 해결해주는 핵심 솔루션이라고 볼 수 있어요. 개발자들은 더 이상 분산된 모니터링 도구를 힘들게 연결하거나 커스텀 텔레메트리 시스템을 구축할 필요 없이, AI 스택 자체에 옵저버빌리티가 내장된 환경에서 AI 워크플로우를 배포할 수 있게 된 거죠.
특히 금융, 헬스케어, 공공 부문과 같이 규제가 엄격한 산업에서는 AI 시스템의 신뢰성과 투명성이 무엇보다 중요한데, 다이나트레이스의 granular visibility(세밀한 가시성)는 감사 및 규정 준수 요구사항을 충족시키면서도 민첩한 개발 및 빠른 반복 주기를 지원합니다. AI 기반의 사전 예방적 유지보수 기능은 잠재적인 신뢰성 문제를 예측하고 진단하는 데 도움을 줍니다.
Dynatrace + NVIDIA AI 요약!
자주 묻는 질문 ❓
마무리하며: AI 시대의 길잡이 MocoMSys 🌟
지금까지 NVIDIA Blackwell 플랫폼과 NIM 기반 AI 환경에서 다이나트레이스의 풀스택 옵저버빌리티가 왜 필요한지, 그리고 어떤 이점을 제공하는지 자세히 알아봤어요. AI 기술의 발전은 정말 놀랍지만, 그만큼 복잡성과 운영의 어려움도 커지고 있는 게 사실이에요. 이런 상황에서 다이나트레이스 같은 강력한 옵저버빌리티 솔루션은 기업들이 AI 혁신을 두려움 없이 추진할 수 있도록 든든한 길잡이가 되어준다고 생각해요.
저희 모코엠시스(MocoMSys)는 늘 최신 기술 동향을 주시하며, 여러분의 비즈니스에 필요한 최적의 IT 솔루션을 제공하기 위해 노력하고 있습니다. NVIDIA Blackwell 및 NIM 기반 AI 환경 구축과 Dynatrace 옵저버빌리티 도입에 대해 더 궁금한 점이 있다면 언제든지 편하게 모코엠시스(ictdiv@mocomsys.com)로 물어봐주세요! 함께 AI 시대의 성공적인 미래를 만들어가요! 😊
'dynatrace' 카테고리의 다른 글
| 가트너 리포트] 왜 모든 기업이 Dynatrace를 주목할까? 핵심 역량 5가지 (5) | 2025.07.31 |
|---|---|
| 당신의 시스템은 안녕한가요? AI 기반 옵저버빌리티의 모든 것 (3) | 2025.06.18 |
| 복잡한 네트워크 문제, Dynatrace 하나로 끝! NetFlow부터 Syslog까지 완벽 분석 (2) | 2025.06.11 |
| 미래 IT의 핵심: 하이브리드 클라우드와 성공적인 모니터링 전략! (2) | 2025.06.11 |
| 복잡한 IT 환경, 이제는 다이나트레이스! Observability와 보안을 한 번에 (5) | 2025.06.11 |